How-To: Observe metrics with Grafana

How to view Dapr metrics in a Grafana dashboard.

Available dashboards

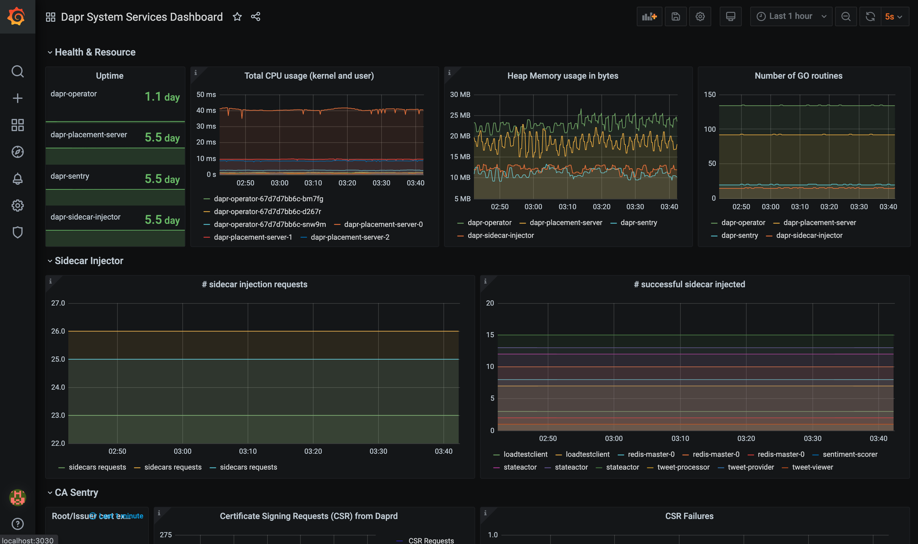
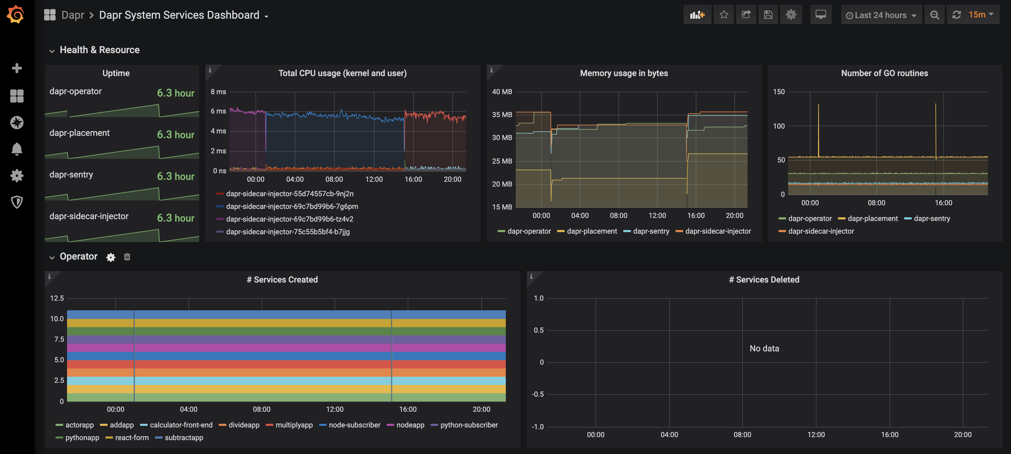
The grafana-system-services-dashboard.json template shows Dapr system component status, dapr-operator, dapr-sidecar-injector, dapr-sentry, and dapr-placement:

Screenshot of the system service dashboard

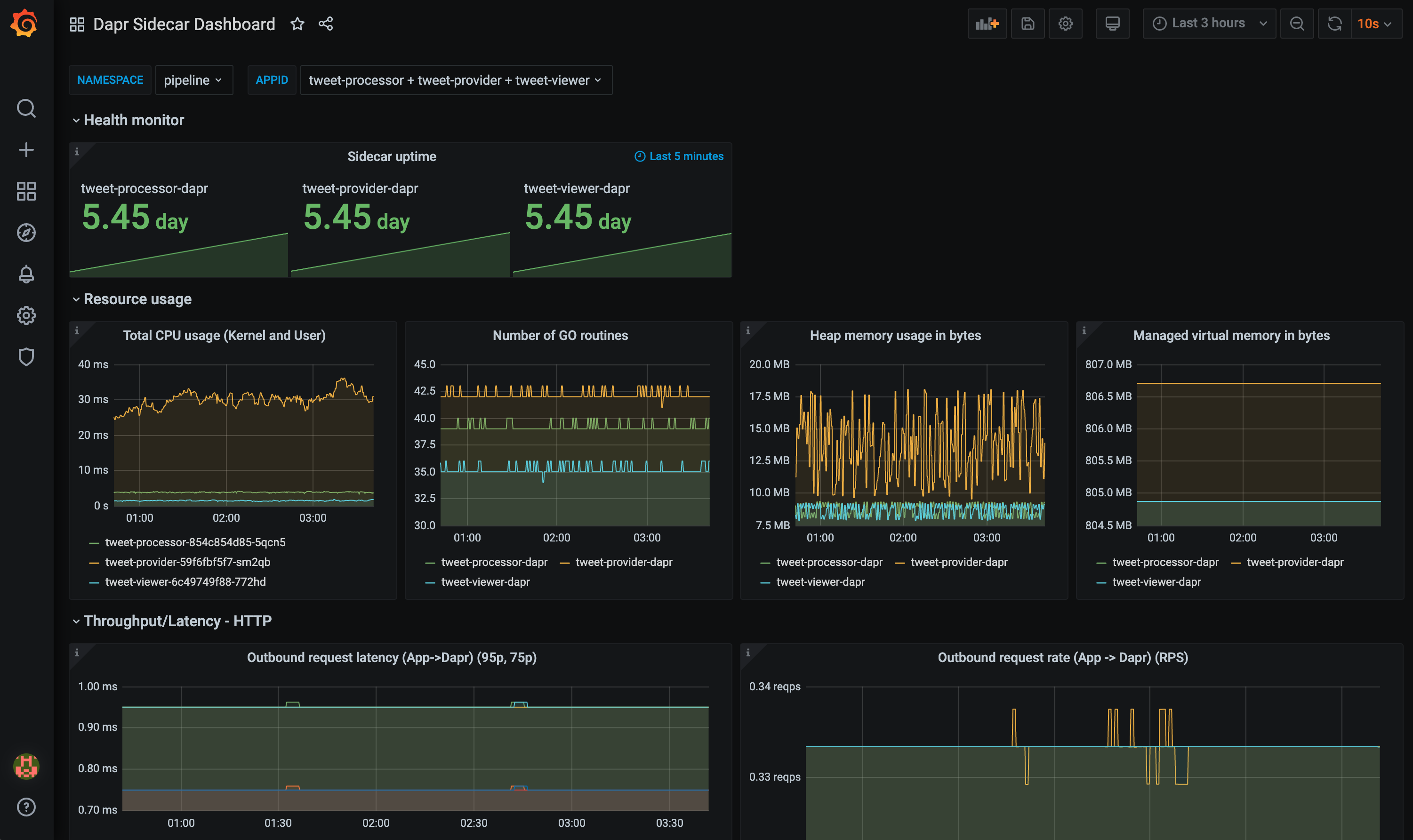
The grafana-sidecar-dashboard.json template shows Dapr sidecar status, including sidecar health/resources, throughput/latency of HTTP and gRPC, Actor, mTLS, etc.:

Screenshot of the sidecar dashboard

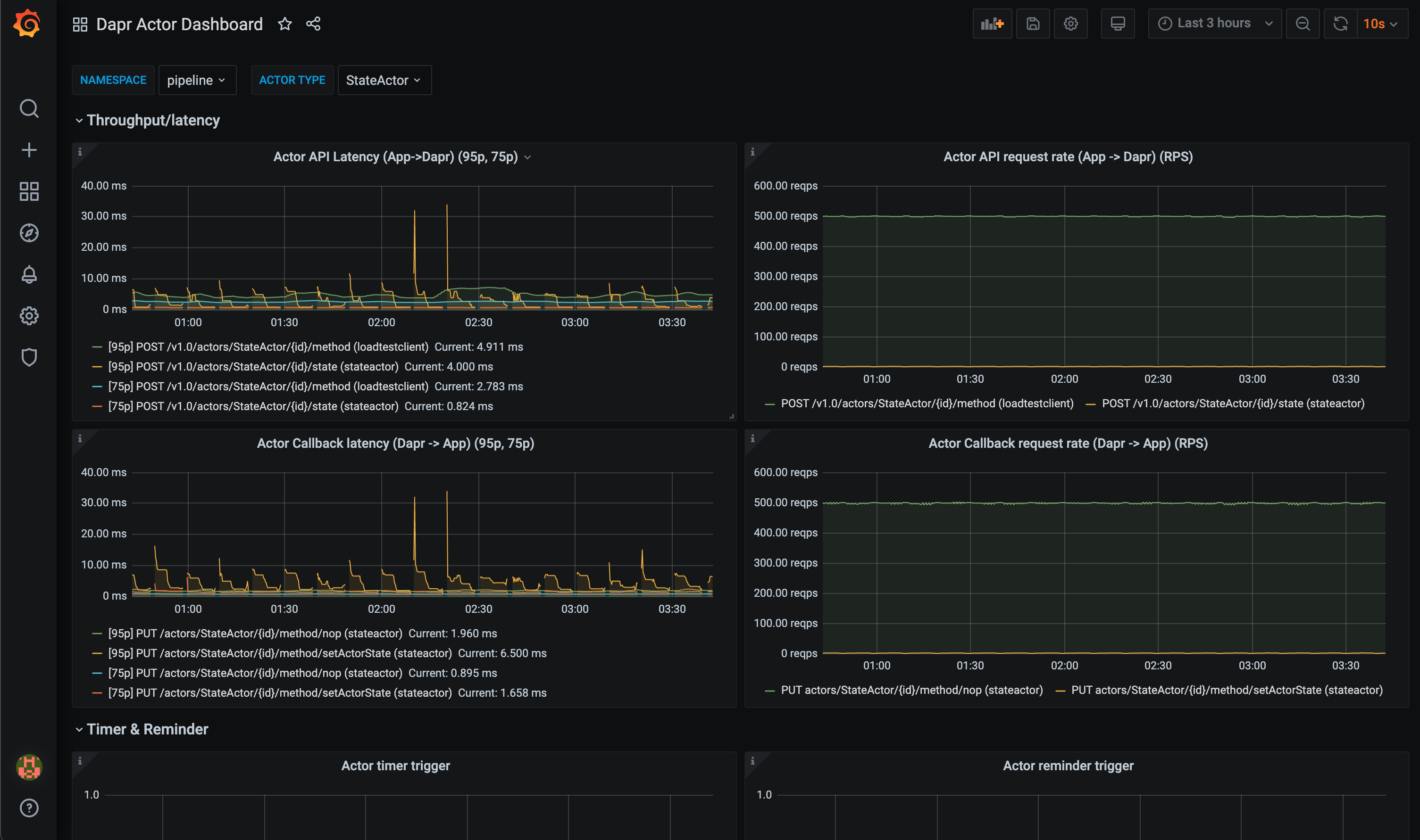
The grafana-actor-dashboard.json template shows Dapr Sidecar status, actor invocation throughput/latency, timer/reminder triggers, and turn-based concurrnecy:

Screenshot of the actor dashboard

Pre-requisites

Setup on Kubernetes

Install Grafana

  1. Add the Grafana Helm repo:

    helm repo add grafana https://grafana.github.io/helm-charts
    helm repo update
    
  2. Install the chart:

    helm install grafana grafana/grafana -n dapr-monitoring
    
  3. Retrieve the admin password for Grafana login:

    kubectl get secret --namespace dapr-monitoring grafana -o jsonpath="{.data.admin-password}" | base64 --decode ; echo
    

    You will get a password similar to cj3m0OfBNx8SLzUlTx91dEECgzRlYJb60D2evof1%. Remove the % character from the password to get cj3m0OfBNx8SLzUlTx91dEECgzRlYJb60D2evof1 as the admin password.

  4. Validation Grafana is running in your cluster:

    kubectl get pods -n dapr-monitoring
    
    NAME                                                READY   STATUS       RESTARTS   AGE
    dapr-prom-kube-state-metrics-9849d6cc6-t94p8        1/1     Running      0          4m58s
    dapr-prom-prometheus-alertmanager-749cc46f6-9b5t8   2/2     Running      0          4m58s
    dapr-prom-prometheus-node-exporter-5jh8p            1/1     Running      0          4m58s
    dapr-prom-prometheus-node-exporter-88gbg            1/1     Running      0          4m58s
    dapr-prom-prometheus-node-exporter-bjp9f            1/1     Running      0          4m58s
    dapr-prom-prometheus-pushgateway-688665d597-h4xx2   1/1     Running      0          4m58s
    dapr-prom-prometheus-server-694fd8d7c-q5d59         2/2     Running      0          4m58s
    grafana-c49889cff-x56vj                             1/1     Running      0          5m10s
    

Configure Prometheus as data source

First you need to connect Prometheus as a data source to Grafana.

  1. Port-forward to svc/grafana:

    kubectl port-forward svc/grafana 8080:80 -n dapr-monitoring
    
    Forwarding from 127.0.0.1:8080 -> 3000
    Forwarding from [::1]:8080 -> 3000
    Handling connection for 8080
    Handling connection for 8080
    
  2. Open a browser to http://localhost:8080

  3. Login to Grafana

    • Username = admin
    • Password = Password from above
  4. Select Configuration and Data Sources

    Screenshot of the Grafana add Data Source menu
  5. Add Prometheus as a data source.

    Screenshot of the Prometheus add Data Source
  6. Get your Prometheus HTTP URL

    The Prometheus HTTP URL follows the format http://<prometheus service endpoint>.<namespace>

    Start by getting the Prometheus server endpoint by running the following command:

    kubectl get svc -n dapr-monitoring
    
    NAME                                 TYPE        CLUSTER-IP        EXTERNAL-IP   PORT(S)             AGE
    dapr-prom-kube-state-metrics         ClusterIP   10.0.174.177      <none>        8080/TCP            7d9h
    dapr-prom-prometheus-alertmanager    ClusterIP   10.0.255.199      <none>        80/TCP              7d9h
    dapr-prom-prometheus-node-exporter   ClusterIP   None              <none>        9100/TCP            7d9h
    dapr-prom-prometheus-pushgateway     ClusterIP   10.0.190.59       <none>        9091/TCP            7d9h
    dapr-prom-prometheus-server          ClusterIP   10.0.172.191      <none>        80/TCP              7d9h
    elasticsearch-master                 ClusterIP   10.0.36.146       <none>        9200/TCP,9300/TCP   7d10h
    elasticsearch-master-headless        ClusterIP   None              <none>        9200/TCP,9300/TCP   7d10h
    grafana                              ClusterIP   10.0.15.229       <none>        80/TCP              5d5h
    kibana-kibana                        ClusterIP   10.0.188.224      <none>        5601/TCP            7d10h
    

    In this guide the server name is dapr-prom-prometheus-server and the namespace is dapr-monitoring, so the HTTP URL will be http://dapr-prom-prometheus-server.dapr-monitoring.

  7. Fill in the following settings:

    • Name: Dapr
    • HTTP URL: http://dapr-prom-prometheus-server.dapr-monitoring
    • Default: On
    • Skip TLS Verify: On
      • Necessary in order to save and test the configuration
    Screenshot of the Prometheus Data Source configuration
  8. Click Save & Test button to verify that the connection succeeded.

Import dashboards in Grafana

  1. In the upper left corner of the Grafana home screen, click the “+” option, then “Import”.

    You can now import Grafana dashboard templates from release assets for your Dapr version:

    Screenshot of the Grafana dashboard upload option
  2. Find the dashboard that you imported and enjoy

    Screenshot of Dapr service dashboard

References

Example